前端UI重新定制,支持DAPP钱包自动注册登陆
手机uniapp开发带源码,后端laravel框架,源码全开源带教程
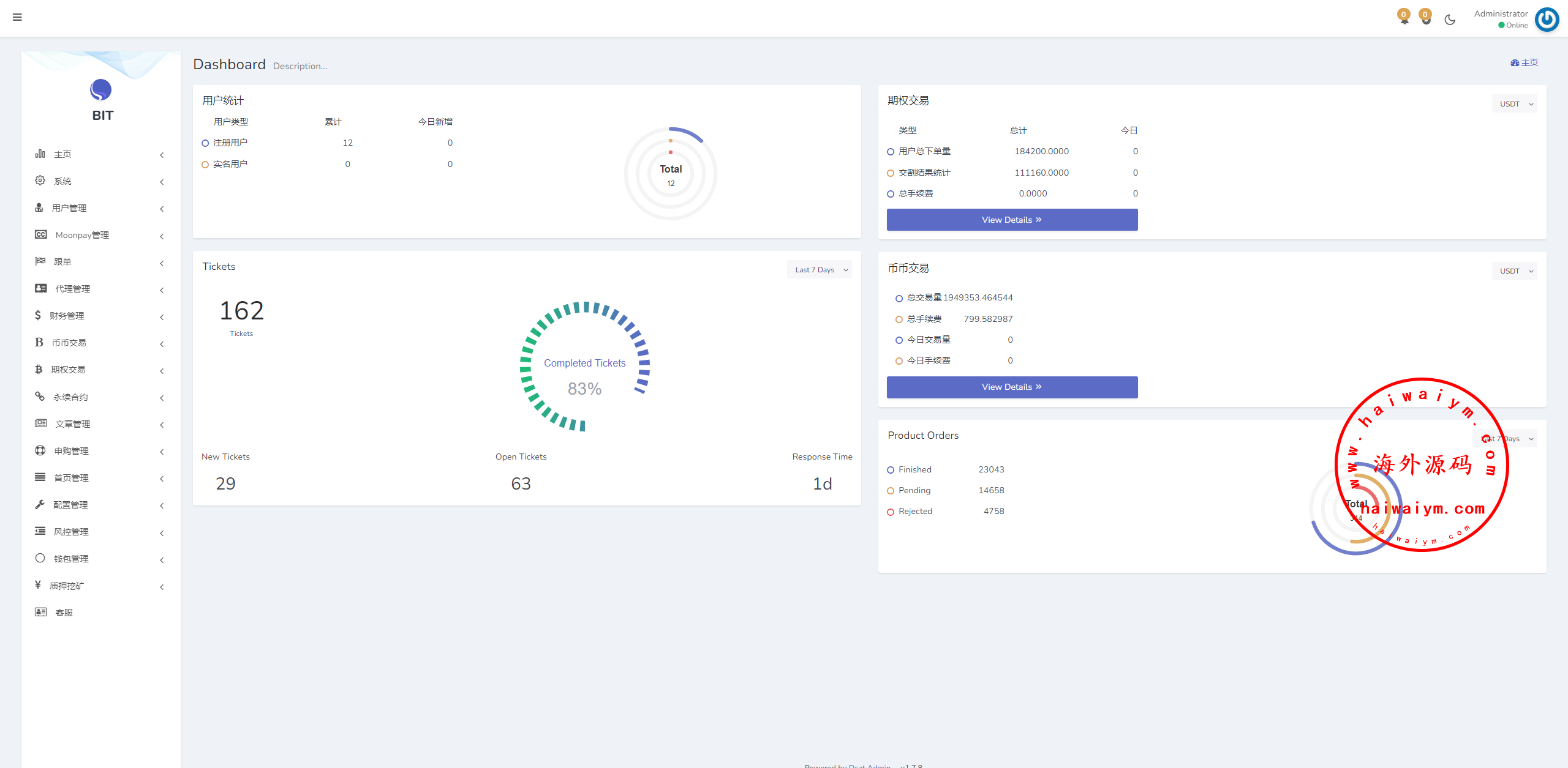
新版海外DAPP交易所/期权交易/质押/信用分
运营版海外交易所/期权交易/合约交易/多语言申购交易所
DAPP币盘生息/日本币盘/存币生息/期权交易
海外JAVA交易所/多语言交易所/币币/永续合约/期权交易
二开版海外交易所系统/币币期权杠杆交易/锁仓认购/合约插针
多语言JAVA交易所系统/DAPP交易所/秒合约/U本位/质押借贷
多语言仿OKX交易所/DAPP秒合约交易所/质押申购
多语言交易所系统/秒合约交易/永续合约/锁仓挖矿/前端uniapp
海外源码
海外源码-海外刷单抢单、产品理财投资、区块链源码网!