新版仿okx欧意交易所系统手机端是uniapppc是vue,后端是laravel行情服务端用的是币严的行情服务JAVA端,全开源带源码,ui很精美,系统功能很多
前端多语言:英语、简体、繁体、日语、西班牙、韩语、法语、越南语、泰语、印度尼西亚、德语、意大利语
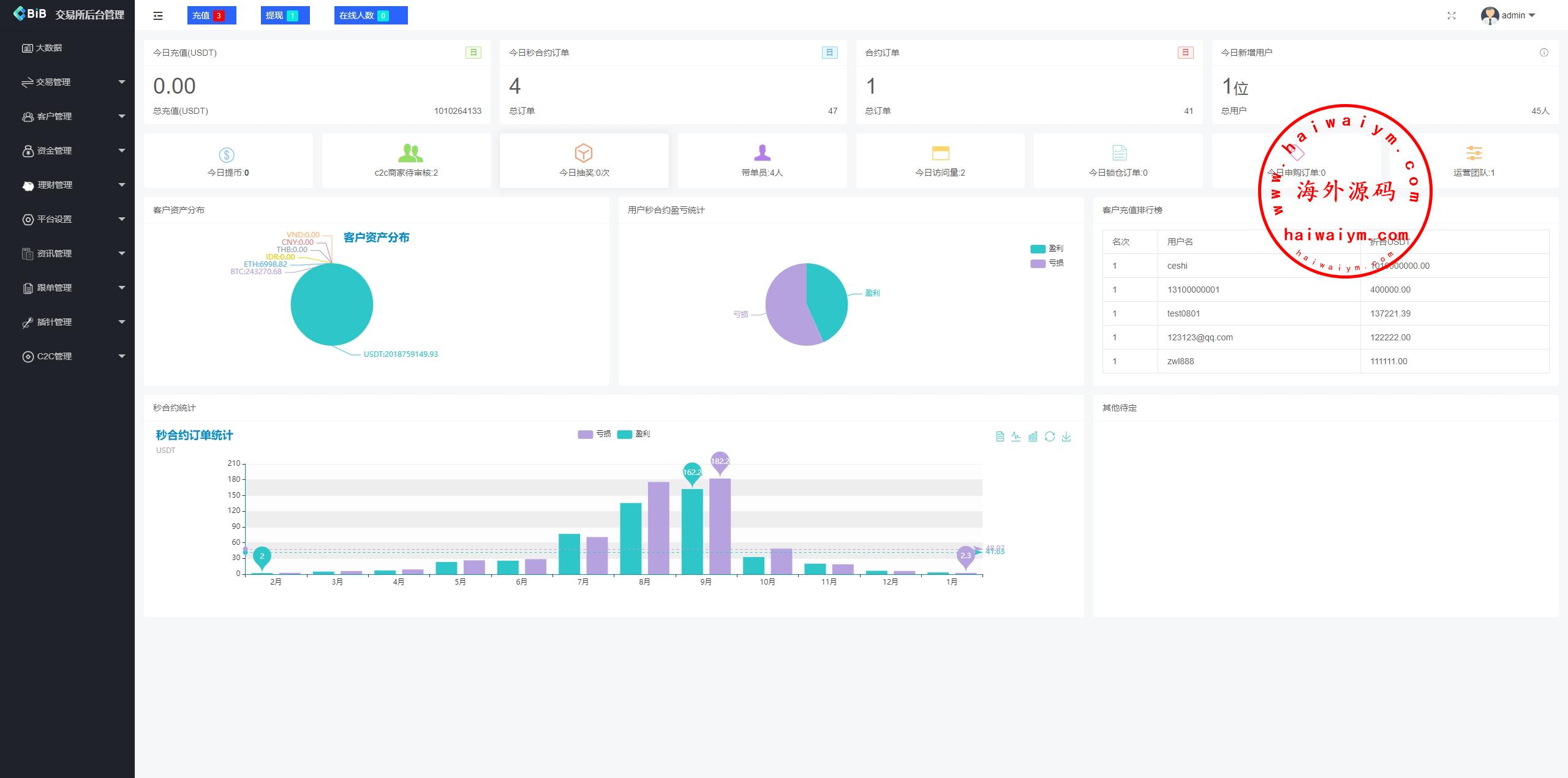
币币交易,秒合约交易,合约交易(u本位交易),邀请返佣,充值(虚拟币和银行卡),闪兑交易,锁仓挖矿存币生息,申购功能,插针功能
手机前端带C2C功能,默认被隐藏了
多语言DAPP交易所/虚拟币/股票/外汇/借贷/质押/信用分
多语言交易所系统/秒合约/合约币币/理财/平台币
多语言DAPP综合盘交易所/外汇/虚拟币/贵金属/AI控盘
海外st7交易所系统/外汇/虚拟币/贷款/理财/AI控盘
海外JAVA交易所/秒合约/永续合约/DAPP交易所/质押理财
海外微盘秒合约系统/虚拟币投注竞猜/开奖预设
多语言交易所系统/永续合约交割合约/K线控制/C2C/借币
多语言交易所/币币期权/永续合约/申购/C2C/贷款理财
海外源码
海外源码-海外刷单抢单、产品理财投资、区块链源码网!